VictoriaLogs 介绍
VictoriaLogs 是 VictoriaMetrics 团队推出的开源日志解决方案,旨在替代笨重的 Elasticsearch (ELK) 和架构复杂的 Loki
组件介绍
- vlinsert 接收来自 Fluent-bit、Vector 或 Logstash 的日志数据
- vlstorage 核心存储,将日志压缩并持久化到磁盘,响应查询请求。
- vlselect 查询网关,处理Grafana或CLI的搜索请求。
- vmauth 认证网关 - 可选,提供统一入口、负载均衡和身份验证。
部署VictoriaLogs Cluster
这里使用从 Kubernetes 中运行的所有容器收集日志,并将数据发送到已安装的集群版 VictoriaLogs。
vlstorage部署了两个实例,每个实例的保留期为180天,PVC 为200Gi。
Helm部署
helm repo add vm https://victoriametrics.github.io/helm-charts/
helm repo update
export RETENTION=180d
export PVC_SIZE=200Gi
export VLSTORAGE_REPLICAS=2
export NAMESPACE=logging
# Install victoria-logs-cluster chart
helm install vlc vm/victoria-logs-cluster --namespace $NAMESPACE --wait \
--set "vlstorage.retentionPeriod=$RETENTION" \
--set "vlstorage.persistentVolume.size=$PVC_SIZE" \
--set vmauth.enabled=true \
--set vlstorage.replicaCount=$VLSTORAGE_REPLICAS
# Install victoria-logs-collector chart
helm install collector vm/victoria-logs-collector --namespace $NAMESPACE \
--set "remoteWrite[0].url=http://vlc-victoria-logs-cluster-vmauth:8427"
离线部署
export RETENTION=180d
export PVC_SIZE=200Gi
export VLSTORAGE_REPLICAS=2
export NAMESPACE=logging
# 基于本地tgz包安装
helm install vlc ./victoria-logs-cluster-0.0.20.tgz \
--namespace $NAMESPACE --wait \
--set "vlstorage.retentionPeriod=$RETENTION" \
--set "vlstorage.persistentVolume.size=$PVC_SIZE" \
--set vmauth.enabled=true \
--set vlstorage.replicaCount=$VLSTORAGE_REPLICAS
# 或基于解压后的目录安装
helm install vlc ./victoria-logs-cluster \
--namespace $NAMESPACE --wait \
--set "vlstorage.retentionPeriod=$RETENTION" \
--set "vlstorage.persistentVolume.size=$PVC_SIZE" \
--set vmauth.enabled=true \
--set vlstorage.replicaCount=$VLSTORAGE_REPLICAS
服务暴露,如果没有ingress,可以修改服务类型为NodePort
# 读取
kubectl patch svc vlc-victoria-logs-cluster-vlselect -n logging -p '{"spec": {"type": "NodePort"}}'
# 写入 (可选,暂时不调整)
kubectl patch svc vlc-victoria-logs-cluster-vlinsert -n logging -p '{"spec": {"type": "NodePort"}}'
root@arm-us1:~# kubectl get svc -n logging
NAME TYPE CLUSTER-IP EXTERNAL-IP PORT(S) AGE
vlc-victoria-logs-cluster-vlinsert NodePort 10.230.57.167 <none> 9481:30863/TCP 50m
vlc-victoria-logs-cluster-vlselect NodePort 10.230.38.52 <none> 9471:31368/TCP 50m
vlc-victoria-logs-cluster-vlstorage ClusterIP None <none> 9491/TCP 50m
vlc-victoria-logs-cluster-vmauth ClusterIP 10.230.15.166 <none> 8427/TCP 50m
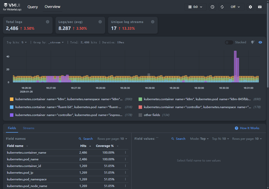
fluent-bit 采集Kubernetes日志
configMap.yaml
- logging 部署命名空间
- 采集Pod日志/var/log/containers/*.log路径
- 写入日志地址 vlc-victoria-logs-cluster-vlinsert
- 写入日志端口9481
apiVersion: v1
kind: ConfigMap
metadata:
name: fluent-bit-config
namespace: logging
labels:
app.kubernetes.io/name: fluent-bit
data:
fluent-bit.conf: |
[SERVICE]
Flush 1
Log_Level info
HTTP_Server On
HTTP_Listen 0.0.0.0
HTTP_Port 2020
Health_Check On
[INPUT]
Name tail
Tag kubernetes.*
Path /var/log/containers/*.log
# --- 关键修改在这里 ---
Exclude_Path /var/log/containers/fluent-bit-*.log
Parser cri
DB /var/log/flb_kube.db
Mem_Buf_Limit 5MB
Skip_Long_Lines On
Refresh_Interval 10
[FILTER]
Name kubernetes
Match kubernetes.*
Kube_URL https://kubernetes.default.svc:443
Kube_CA_File /var/run/secrets/kubernetes.io/serviceaccount/ca.crt
Kube_Token_File /var/run/secrets/kubernetes.io/serviceaccount/token
Kube_Tag_Prefix kubernetes.var.log.containers.
Merge_Log On
Merge_Log_Key log_processed
K8S-Logging.Parser On
K8S-Logging.Exclude Off
[OUTPUT]
Name http
Match *
Host vlc-victoria-logs-cluster-vlinsert
Port 9481
URI /insert/jsonline?_msg_field=log&_stream_fields=kubernetes.namespace_name,kubernetes.pod_name,kubernetes.container_name,stream&_time_field=time
Format json_lines
Json_date_key time
Json_date_format iso8601
Header X-Scope-OrgID 1
tls Off
tls.verify Off
parsers.conf: |
[PARSER]
Name cri
Format regex
Regex ^(?<time>[^ ]+) (?<stream>stdout|stderr) (?<logtag>[^ ]*) (?<message>.*)$
Time_Key time
rbac.yaml
apiVersion: v1
kind: ServiceAccount
metadata:
name: fluent-bit
namespace: logging # 命名空间
---
apiVersion: rbac.authorization.k8s.io/v1
kind: ClusterRole
metadata:
name: fluent-bit-read
rules:
- apiGroups: [""]
resources:
- namespaces
- pods
- pods/logs
verbs: ["get", "list", "watch"]
---
apiVersion: rbac.authorization.k8s.io/v1
kind: ClusterRoleBinding
metadata:
name: fluent-bit-read
roleRef:
apiGroup: rbac.authorization.k8s.io
kind: ClusterRole
name: fluent-bit-read
subjects:
- kind: ServiceAccount
name: fluent-bit
namespace: logging # 命名空间
daemonSet.yaml
apiVersion: apps/v1
kind: DaemonSet
metadata:
name: fluent-bit
namespace: logging # 命名空间
labels:
app.kubernetes.io/name: fluent-bit
spec:
selector:
matchLabels:
app.kubernetes.io/name: fluent-bit
template:
metadata:
labels:
app.kubernetes.io/name: fluent-bit
spec:
containers:
- name: fluent-bit
image: fluent/fluent-bit:3.0.1
imagePullPolicy: Always
ports:
- containerPort: 2020
env:
- name: FLB_PROCESSOR
value: "OFF"
volumeMounts:
- name: varlog
mountPath: /var/log
- name: varlibdockercontainers
mountPath: /var/lib/docker/containers
readOnly: true
- name: fluent-bit-config
mountPath: /fluent-bit/etc/
- name: etcmachineid
mountPath: /etc/machine-id
readOnly: true
resources:
limits:
memory: 100Mi
requests:
cpu: 10m
memory: 20Mi
securityContext:
runAsUser: 0
privileged: true
serviceAccountName: fluent-bit
volumes:
- name: varlog
hostPath:
path: /var/log
- name: varlibdockercontainers
hostPath:
path: /var/lib/docker/containers
- name: fluent-bit-config
configMap:
name: fluent-bit-config
- name: etcmachineid
hostPath:
path: /etc/machine-id
type: File
tolerations:
- key: node-role.kubernetes.io/master
operator: Exists
effect: NoSchedule
- key: node-role.kubernetes.io/control-plane
operator: Exists
effect: NoSchedule
root@arm-us1:/data/kube_yaml/logging# kubectl get pod -n logging | grep fluent-bit
fluent-bit-2ths8 1/1 Running 0 50m
fluent-bit-s979h 1/1 Running 0 50m
root@arm-us1:~# kubectl get svc -n logging | grep vlselect
vlc-victoria-logs-cluster-vlselect NodePort 10.230.38.52 <none> 9471:31368/TCP 76m


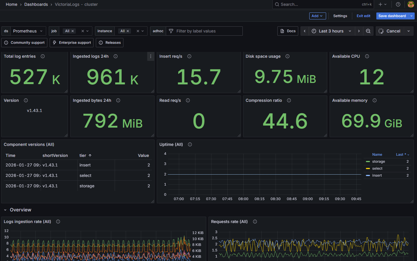
prometheus监控
https://grafana.com/orgs/victoriametrics/dashboards
https://grafana.com/grafana/dashboards/23274-victorialogs-cluster/
serviceMonitor
vlc-servicemonitor.yaml
apiVersion: monitoring.coreos.com/v1
kind: ServiceMonitor
metadata:
name: victoria-logs-cluster-monitor
# 建议放在监控组件所在的命名空间
namespace: kube-prometheus
labels:
# 关键:必须包含这个标签,Prometheus 才会发现它
app.kubernetes.io/instance: prometheus
spec:
# 匹配 VictoriaLogs 的 Service
selector:
matchLabels:
app.kubernetes.io/instance: vlc
app.kubernetes.io/name: victoria-logs-cluster
# 允许跨命名空间抓取 logging 下的指标
namespaceSelector:
matchNames:
- logging
endpoints:
- port: http
path: /metrics
interval: 30s
# 自动将不同的 Service Name 映射为 component 标签,方便 Grafana 区分
relabelings:
- sourceLabels: [__meta_kubernetes_service_name]
targetLabel: component
$ kubectl get servicemonitor -n kube-prometheus | grep victoria-logs-cluster-monitor
victoria-logs-cluster-monitor 17h

grafana
victoria-logs-cluster dashboard
导入ID: 23274
若使用Prometheus,Component versions ($job) 则会没有数据,因为
label_set是MetricsQL方法,原生 Prometheus 没有这个函数,需调整为label_replace
sum by (shortVersion, tier) (
# 1. 处理 select + insert 混合节点
label_replace(
label_replace(
(vm_app_version{job=~"$job", instance=~"$instance_select_all"} and on(instance, version) vm_app_version{job=~"$job", instance=~"$instance_insert_all"}),
"tier", "select,insert", "", ""
),
"shortVersion", "$1", "version", ".*tags-(v[0-9]+\\.[0-9]+\\.[0-9]+).*"
)
or
# 2. 纯 select 节点
label_replace(
label_replace(
(vm_app_version{job=~"$job", instance=~"$instance_select_all"} unless on(instance, version) vm_app_version{job=~"$job", instance=~"$instance_insert_all"}),
"tier", "select", "", ""
),
"shortVersion", "$1", "version", ".*tags-(v[0-9]+\\.[0-9]+\\.[0-9]+).*"
)
or
# 3. 纯 insert 节点
label_replace(
label_replace(
(vm_app_version{job=~"$job", instance=~"$instance_insert_all"} unless on(instance, version) vm_app_version{job=~"$job", instance=~"$instance_select_all"}),
"tier", "insert", "", ""
),
"shortVersion", "$1", "version", ".*tags-(v[0-9]+\\.[0-9]+\\.[0-9]+).*"
)
or
# 4. storage 节点
label_replace(
label_replace(
vm_app_version{job=~"$job", instance=~"$instance_storage_all"},
"tier", "storage", "", ""
),
"shortVersion", "$1", "version", ".*tags-(v[0-9]+\\.[0-9]+\\.[0-9]+).*"
)
or
# 5. 其他未知节点 (Unknown)
label_replace(
label_replace(
(vm_app_version{job=~"$job", instance=~"$instance"} unless on(instance, version) (vm_app_version{job=~"$job", instance=~"$instance_select_all"} or vm_app_version{job=~"$job", instance=~"$instance_insert_all"} or vm_app_version{job=~"$job", instance=~"$instance_storage_all"})),
"tier", "unknown", "", ""
),
"shortVersion", "$1", "version", ".*tags-(v[0-9]+\\.[0-9]+\\.[0-9]+).*"
)
)

grafana victoriametrics-log插件
支持对victoriametrics-logs数据查询及图表展示
grafana cli plugins install victoriametrics-logs-datasource


URL: http://vlc-victoria-logs-cluster-vlselect.logging.svc.cluster.local:9471
{
"annotations": {
"list": [
{
"builtIn": 1,
"datasource": {
"type": "grafana",
"uid": "-- Grafana --"
},
"enable": true,
"hide": true,
"iconColor": "rgba(0, 211, 255, 1)",
"name": "Annotations & Alerts",
"type": "dashboard"
}
]
},
"editable": true,
"fiscalYearStartMonth": 0,
"graphTooltip": 0,
"id": null,
"links": [],
"liveNow": true,
"panels": [
{
"datasource": {
"type": "victoriametrics-logs-datasource",
"uid": "${DS_VICTORIALOGS}"
},
"description": "显示当前筛选条件下的日志流量,用于确认是否有数据",
"fieldConfig": {
"defaults": {
"color": {
"mode": "palette-classic"
},
"custom": {
"axisBorderShow": false,
"axisCenteredZero": false,
"axisColorMode": "text",
"axisLabel": "",
"axisPlacement": "auto",
"barAlignment": 0,
"drawStyle": "bars",
"fillOpacity": 80,
"gradientMode": "none",
"hideFrom": {
"legend": false,
"tooltip": false,
"viz": false
},
"lineInterpolation": "linear",
"lineWidth": 1,
"pointSize": 5,
"scaleDistribution": {
"type": "linear"
},
"showPoints": "auto",
"spanNulls": false,
"stacking": {
"group": "A",
"mode": "normal"
},
"thresholdsStyle": {
"mode": "off"
}
},
"mappings": [],
"thresholds": {
"mode": "absolute",
"steps": [
{
"color": "green",
"value": null
}
]
}
},
"overrides": []
},
"gridPos": {
"h": 3,
"w": 24,
"x": 0,
"y": 0
},
"id": 1,
"options": {
"legend": {
"calcs": [],
"displayMode": "list",
"placement": "bottom",
"showLegend": false
},
"tooltip": {
"mode": "single",
"sort": "none"
}
},
"targets": [
{
"datasource": {
"type": "victoriametrics-logs-datasource",
"uid": "${DS_VICTORIALOGS}"
},
"expr": "_stream:{kubernetes.namespace_name=~\"$namespace\", kubernetes.pod_name=~\"$pod\"} AND $search | stats by (_time:1m) count()",
"refId": "A"
}
],
"title": "🟢 实时流量脉冲 (Live Volume)",
"type": "timeseries"
},
{
"datasource": {
"type": "victoriametrics-logs-datasource",
"uid": "${DS_VICTORIALOGS}"
},
"gridPos": {
"h": 21,
"w": 24,
"x": 0,
"y": 3
},
"id": 2,
"options": {
"dedupStrategy": "none",
"enableLogDetails": true,
"prettifyLogMessage": false,
"showCommonLabels": false,
"showLabels": false,
"showTime": true,
"sortOrder": "Descending",
"wrapLogMessage": false
},
"targets": [
{
"datasource": {
"type": "victoriametrics-logs-datasource",
"uid": "${DS_VICTORIALOGS}"
},
"expr": "_stream:{kubernetes.namespace_name=~\"$namespace\", kubernetes.pod_name=~\"$pod\"} AND $search",
"refId": "A"
}
],
"title": "📜 实时日志流 (Real-time Logs)",
"type": "logs"
}
],
"refresh": "5s",
"schemaVersion": 38,
"style": "dark",
"tags": [
"realtime",
"logs",
"simple"
],
"templating": {
"list": [
{
"current": {
"selected": true,
"text": ".*",
"value": ".*"
},
"description": "输入 .* 查看所有,或输入具体 Namespace",
"hide": 0,
"label": "Namespace",
"name": "namespace",
"options": [
{
"selected": true,
"text": ".*",
"value": ".*"
}
],
"query": ".*",
"skipUrlSync": false,
"type": "textbox"
},
{
"current": {
"selected": true,
"text": ".*",
"value": ".*"
},
"description": "输入 .* 查看所有,或输入 Pod 关键词",
"hide": 0,
"label": "Pod Name",
"name": "pod",
"options": [
{
"selected": true,
"text": ".*",
"value": ".*"
}
],
"query": ".*",
"skipUrlSync": false,
"type": "textbox"
},
{
"current": {
"selected": false,
"text": "*",
"value": "*"
},
"description": "全文搜索,输入 * 查看所有",
"hide": 0,
"label": "🔍 Search",
"name": "search",
"options": [
{
"selected": true,
"text": "*",
"value": "*"
}
],
"query": "*",
"skipUrlSync": false,
"type": "textbox"
}
]
},
"time": {
"from": "now-15m",
"to": "now"
},
"timepicker": {
"refresh_intervals": [
"1s",
"5s",
"10s",
"30s",
"1m"
]
},
"timezone": "",
"title": "Pure Live Logs (Real-time)",
"uid": null,
"version": 0,
"weekStart": "",
"__inputs": [
{
"name": "DS_VICTORIALOGS",
"label": "VictoriaLogs Data Source",
"description": "Select your VictoriaMetrics Logs datasource",
"type": "datasource",
"pluginId": "victoriametrics-logs-datasource",
"pluginName": "VictoriaMetrics Logs"
}
]
}
SundayHK